SoloDB 5.12.0 - New filters
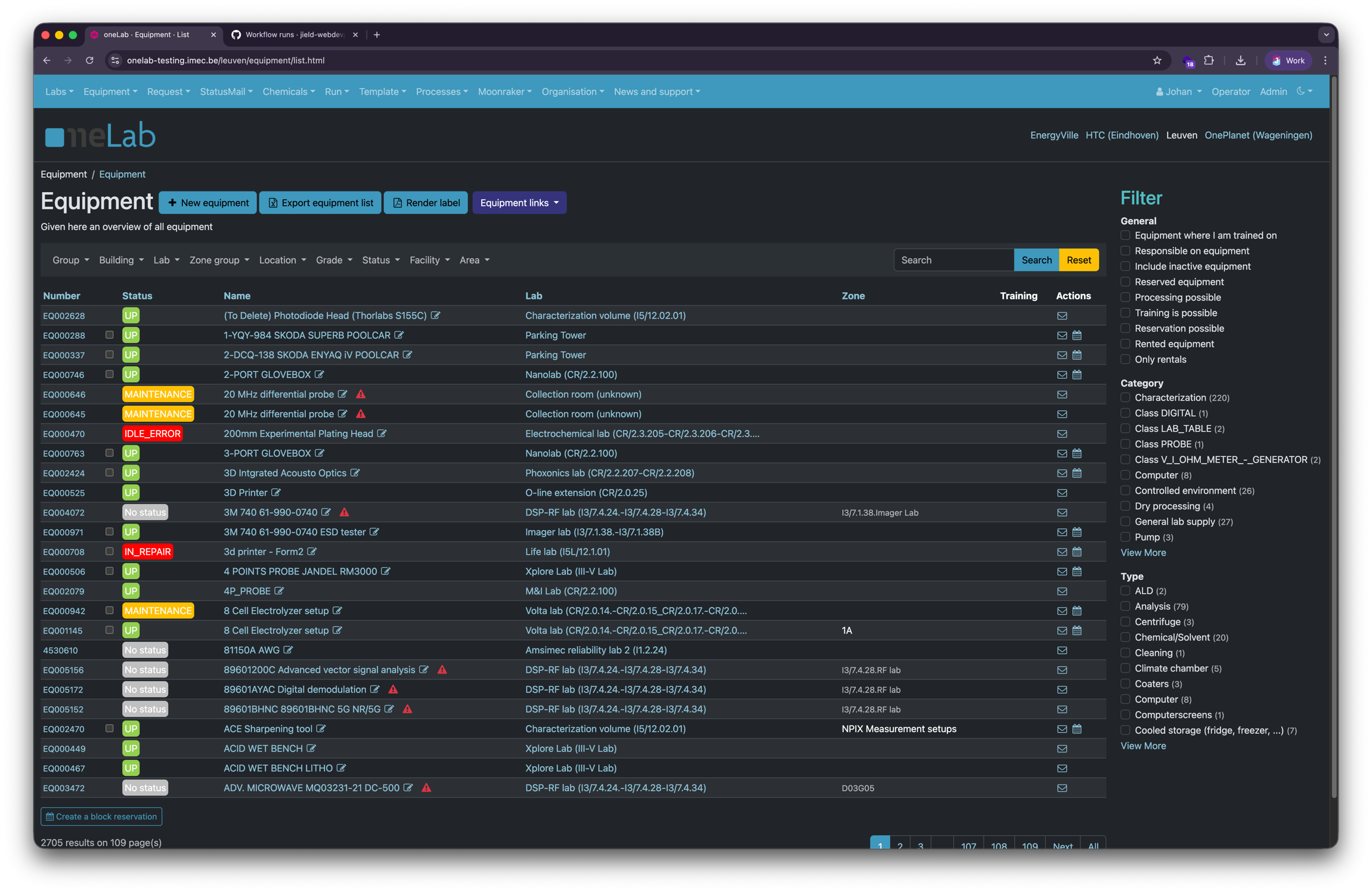
In SoloDB 5.12.0, we changed the location of filters in the SoloDB interface to improve usability and accessibility. Fixed filters are now located above the results table. This creates more space for the user to see the results.
Some entities also have dynamic properties, like: Equipment, modules, substrates and consumable. Because the system does not know how many dynamic properties there will be, these properties are now available in a filter column on the right of the search results, instead of a bar. This to ensure that there is always enough space for the user to see all the filters.
Below are some screenshots of the new filter layout and the former layout as reference.

New layout

Old layout
16 November 2025